William Peebles

SRE Candidate • Seeking Remote Work • CKA and BS in Computer Science

Tech Skills

Linux
Kubernetes
ArgoCD
Prometheus
NixOS
Golang
Python
Bare Metal Infrastructure

Cloud-Native Baremetal Homelab (4+ years)

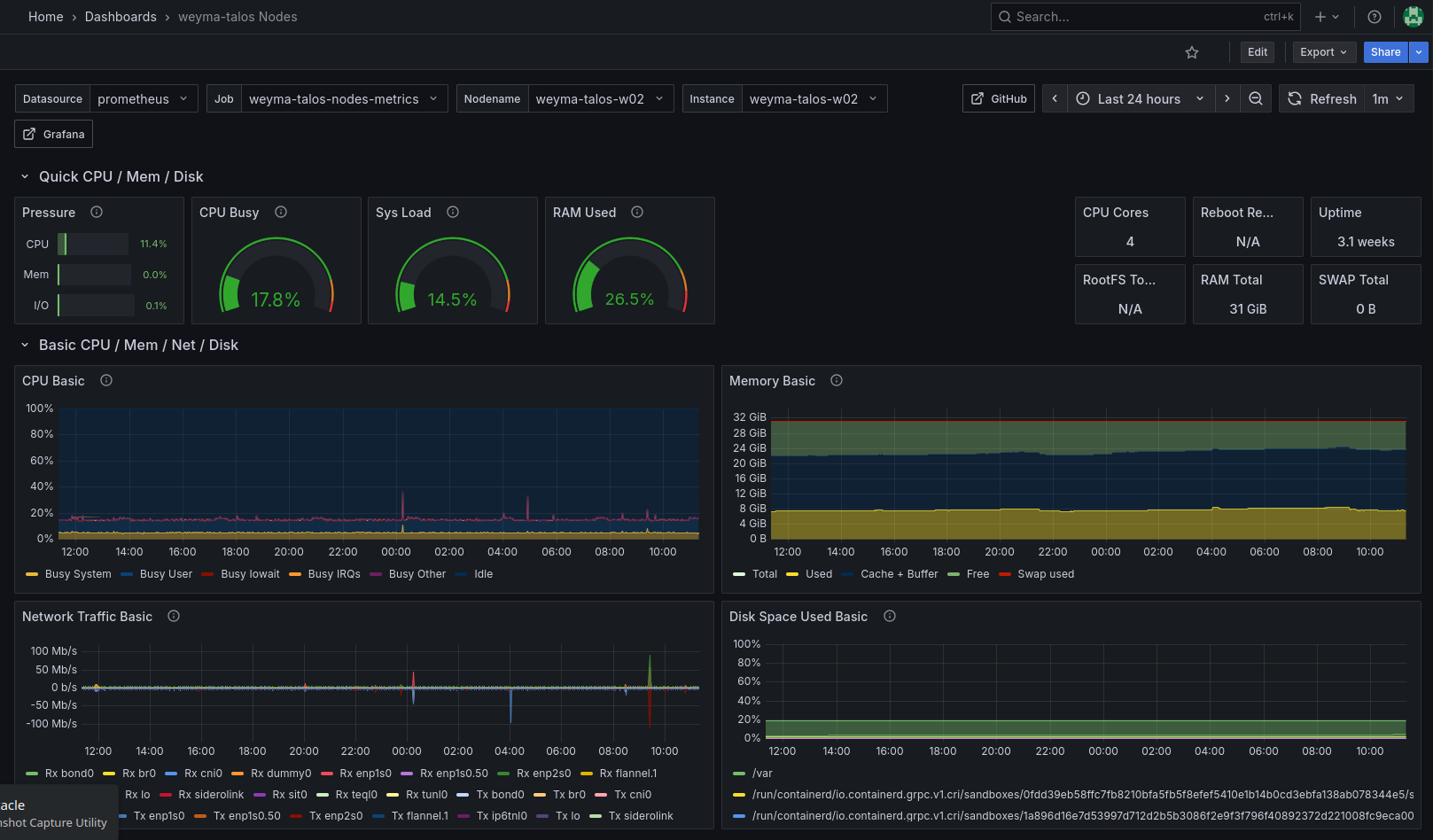
Prometheus Dashboard - Node Performance Prometheus Dashboard - Rook (Ceph) Cluster Performance

View on Gitea

Work Experience

Systems & Network Administrator

January 2022 - Present

  • Architected migration of legacy ownCloud to containerized Nextcloud (in Podman Quadlets) for 100+ users, improving scalability and introducing declarative configuration management in a traditionally manual administered IT environment.
  • Developed Ansible playbooks to automate server provisioning and configuration management, reducing manual setup time by ~80%
  • Deployed IPsec VPN infrastructure between multiple state government clients and our organization, ensuring uptime and compliance with various, often differing security requirements per-state.
  • Contributed to incident response runbooks and BCDR planning, participating in quarterly disaster recovery drills to validate processes with a 4-hour RTO goal.
  • Diagnosed and resolved network connectivity issues across 10+ remote offices, reducing MTTR through systematic troubleshooting and RCA.

IT Support Specialist

December 2016 - December 2021

  • Handled daily break/fix technical support tickets by internal staff and management
  • Designed and implemented automated OS deployment for 200+ PCs, reducing provisioning time by 70% (from 2 hours to 36 minutes per device) and enhancing scalability.
  • Led 2019 headquarters network upgrade, coordinating with Stellarware leadership, building maintenance, ISPs, cabling contractors, and vendors (ADT, Datel), ensuring seamless migration and 30% latency reduction for 500+ users.
Download Resume (PDF)